Smart Coast Surveillance
AI-powered coastal monitoring that watches user-defined zones, detects activity, and delivers alerts and visual evidence in real time
The Problem
Along The Coast
Coastal teams lack continuous awareness – cameras show fragments, not the full picture
Gaps in coastal monitoring
Critical areas like port entrances, anchorages or swim zones are not constantly watched.
No reliable visual record
Incidents, illegal fishing or risky manoeuvres are hard to prove without time-stamped evidence.
Slow, manual awareness
Operators must manually move cameras and check different tools to understand what is going on.
Introducing SCS – Smart Coast Surveillance
Geofencing
Define the coastal areas you need to monitor — port entrances, fairways, anchorages, MPAs, beaches or restricted zones.
Each polygon represents a specific operational or environmental area, mapped precisely on the SCS interface and ready for automated monitoring.


Detection & Identification
Edge AI recognises vessels, people and other categories inside each zone using multisensor vision.
It can identify small boats through OCR when visibility allows, with automatic GDPR-compliant anonymization for all people detections.
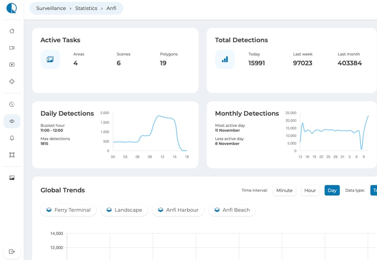
SCS generates instant alerts when an activity inside any zone matches your criteria, always with time-stamped visual evidence.
Each zone also builds long-term analytics: frequency of events, occupancy trends and recurring patterns to support decisions and enforcement.
Alerts & Analytics




Hardware


Optical Module
360° PTZ vision with 40× optical zoom, auto wiper, IP66/68 protection and operation from –40 °C to +60 °C. Designed for reliable performance in harsh coastal environments.




Edge AI Computing
Connectivity & Intelligence
Embedded GPU at the edge performs real-time detections inside sealed marine-grade panels protected from humidity, corrosion and salt.
Fuses optical and geospatial data into the SCS map, delivering analytics and alerts via our dashboard or API.
Why SCS


Automatically detects and logs activity with AI, instead of relying on manual viewing.
Generates visual evidence and statistics to support decision-making and enforcement.
Not just CCTV – Smart Coast Surveillance:
Watches zones, not camera angles — using map-based polygons that stay under continuous monitoring.
Easy maintenance, thanks to marine-grade hardware and remote software updates that reduce on-site work.
Who Is SCS For?
Ports & Coastal Authorities
Monitor vessel approaches, anchorages and sensitive coastal areas with real-time geofencing and visual evidence.
Marine Protected Areas
Coastal Tourism & Beaches
Detect unauthorized entries, illegal fishing or activity within protected waters. Generate visual evidence and automated alerts for enforcement and reporting.
Monitor occupancy, swim-zone safety and restricted areas. Ideal for beach managers, tourism boards and municipal coastal services.
See Smart Coast Surveillance In Action!
Book a live demo and explore how AI can transform your coastal monitoring.


